Summary
Resumen general
Pérdida total: -1.007,20€. Balance final: 98.992,80€. Drawdown máximo: 1,01%.

Feature de transparencia
Lo que no se puede demostrar, no cuenta.
Doble trazabilidad real: tevsys registra la lógica interna y MT5 certifica la ejecución oficial.
Un gráfico para tevsys. Toda tu cuenta, protegida.
Los avisos de protección aparecen en todos tus gráficos abiertos.
Caso real 100k: apertura Wall Street, 20 lotes, cierre automático con desviación documentada (0,0072%).
Vídeo editado para mostrar los momentos clave.
Generado por MetaTrader 5, no por tevsys. Cuenta 100.000€, 2 compras de 10 lotes GER40, cierre por límite -1%. Todas las pestañas, sin editar.
Haz clic en cada captura para verla en tamaño completo.
Summary
Resumen general
Pérdida total: -1.007,20€. Balance final: 98.992,80€. Drawdown máximo: 1,01%.

Profit & Loss
Desglose de pérdidas
Loss: -1.007,20€. Sin comisiones, sin swaps, sin dividendos. Resultado neto: -1,01%.

Long & Short
Distribución de operaciones
100% Long Trades. 2 operaciones manuales. Sin robots ni señales.

Symbols
Activo operado
GER40 como único activo. 2 operaciones concentradas en el mismo momento.

Risks
Drawdown y riesgo
Worst trade: -530,50€. Max. consecutive loss: -1.007,20€. Corte limpio visible en el gráfico.

Evidencia por capturas, informe oficial MT5 y panel operativo.
100 lotes GER40 sobre cuenta ~102k. Límite de ganancia +4%. Cierre real +4.095,10 € (desviación +95 €). Primera operativa documentada que valida el buffer 0,01% en lotaje extremo — evita cierres por picos de un tick cuando el tamaño de posición es muy alto.
Haz clic en cada captura para verla en tamaño completo.
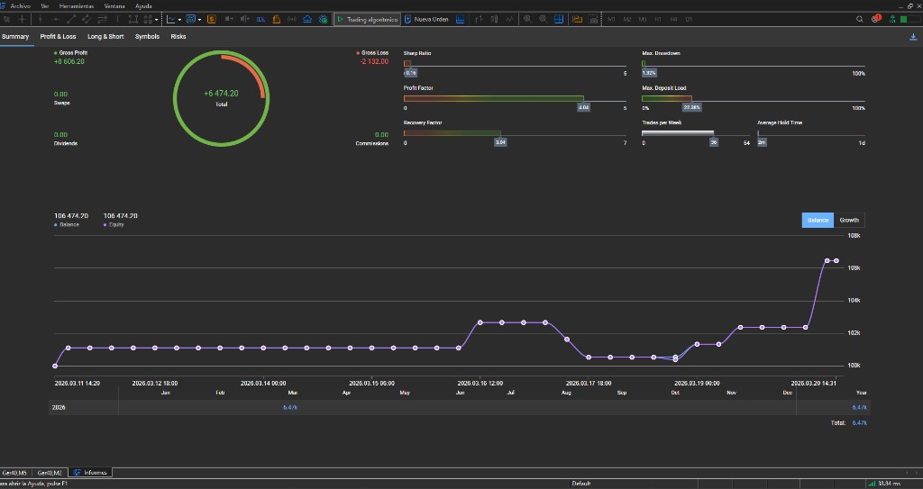
1. Resumen
MT5 Summary
Total Net Profit +6.474,20 €. Profit Factor 4.04. Max DD 1,32%.

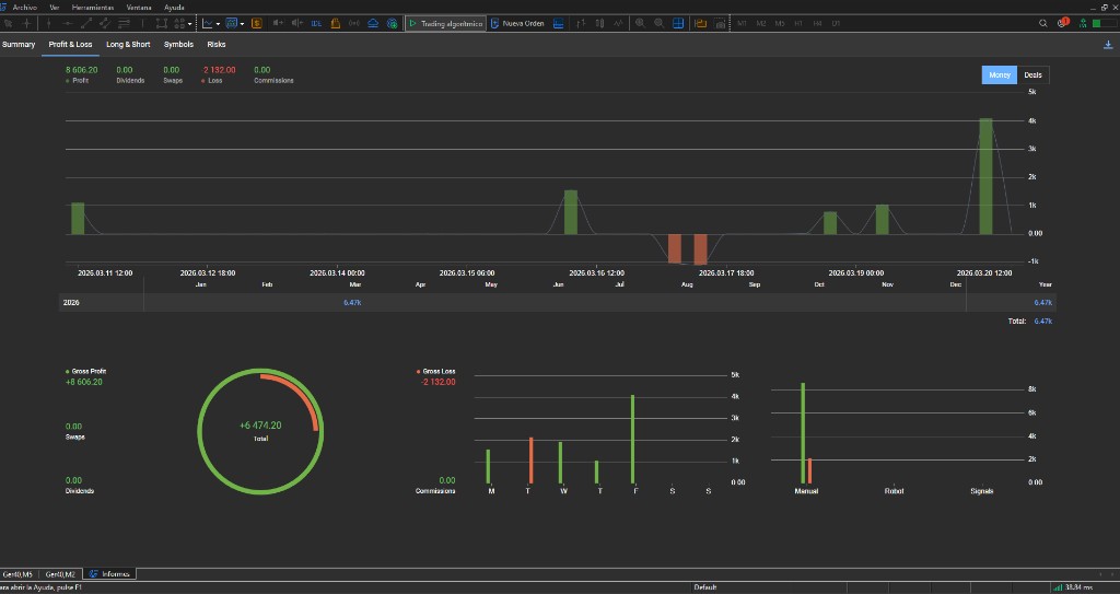
2. Profit & Loss
P&L
Gross Profit +8.606,20. Gross Loss -2.132,00. Net +6.474,20.

3. Long & Short
Distribución
69 Long, 3 Short. 72 operaciones manuales.

4. Symbols
GER40
100% actividad en Ger40. Beneficio neto +6.474,20.

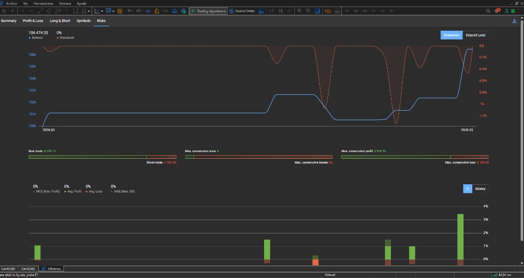
5. Riesgos
Best trade
Best trade: +4.095,10 €. Barra 4% en distribución de beneficio.

6. Historial
Trade 100 lotes
SELL 100 @ 22804.801 → cierre +4.095,10 €. 20/03/2026 11:50:07.

7. Panel TEV·sys
Protección activa
P&L HOY +4.00%. Límites +4/-4%. PROTEGIDO HASTA 20/03.

Dónde está todo registrado
Cada evento relevante queda registrado en logs MT5 para revisión técnica. Esta guía muestra cómo encontrarlos.
Cómo localizar y leer los registros en MT5: misma lógica de verificación, paso a paso.
Exportado directamente desde MetaTrader 5. Posiciones, órdenes, balance y resultados en un solo documento.
Demo HyperClose / precisión (vídeo 2:23): historial de la misma operativa, datos personales redactados — abrir HTML · volver al vídeo
MetaTrader documenta. tevsys ejecuta.
¿Para quién desarrollamos?
Para ti, que quieres verte con datos y no con sensaciones. Para gestoras, prop firms o quien gestione capital ajeno. Y para academias: la disciplina no se enseña solo en clase — se practica con un sistema que no permite saltarse la lección.
Dos capas de evidencia
Dos fuentes que se cruzan: qué ocurrió en la cuenta (oficial) y por qué actuó tevsys (lógica interna).
MT5 deja constancia de qué ocurrió: hora, precio, volumen y resultado. Informe oficial, independiente de tevsys.
tevsys registra el porqué: cálculo, límite configurado y decisión de cierre — en logs auditables.
Todo lo de arriba es la prueba
El vídeo, el informe MT5 y las transacciones que acabas de ver son ejemplos reales.
Llevamos 74 operativas documentadas con el mismo rigor, incluido el caso extremo de 100 lotes (operativa 4.56).
Pensado para quien opera con reglas y quiere que la cuenta las respete.
Te mostramos las dos capas de trazabilidad en tu contexto y los pasos para comprobarlas tú mismo.
Probar evidencia en demo