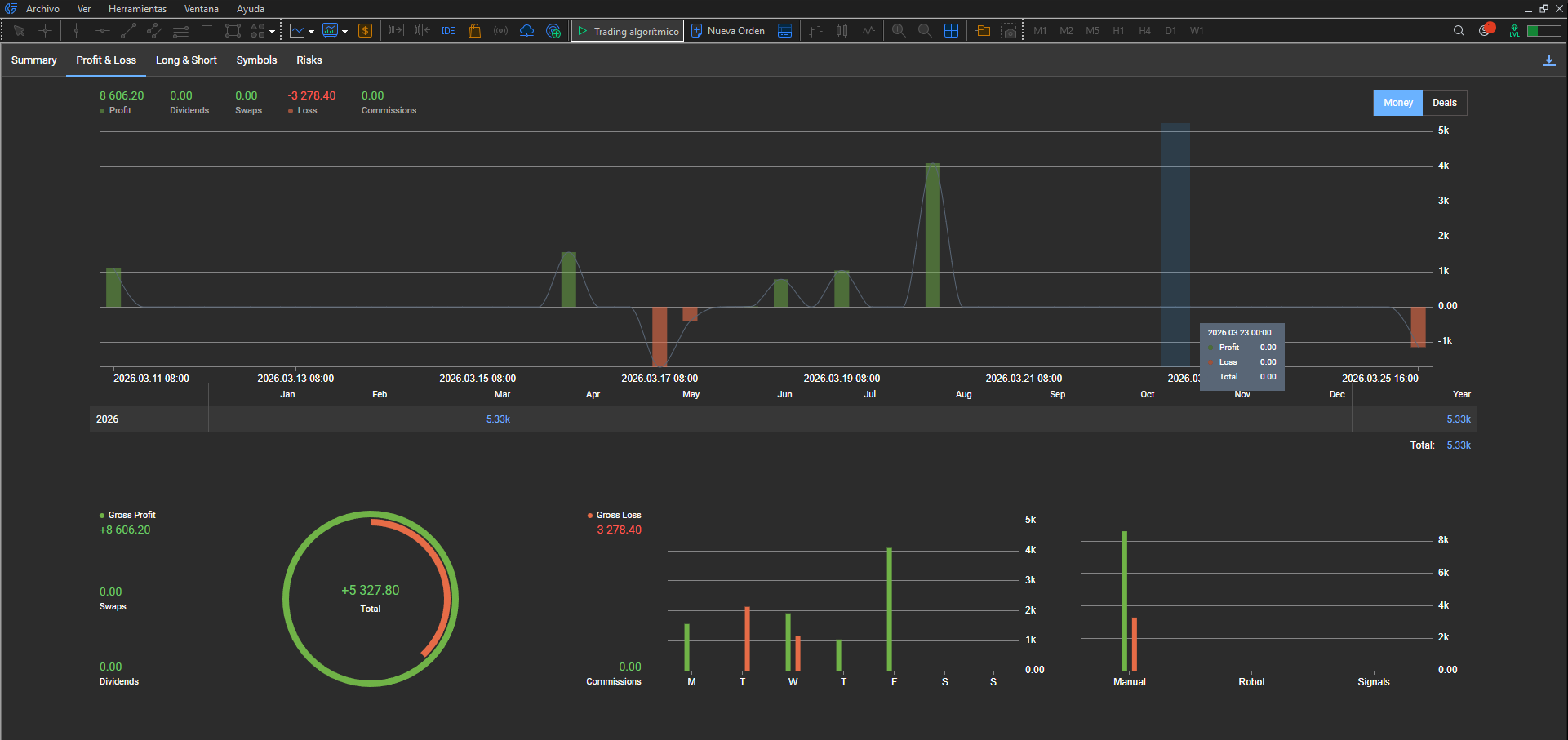
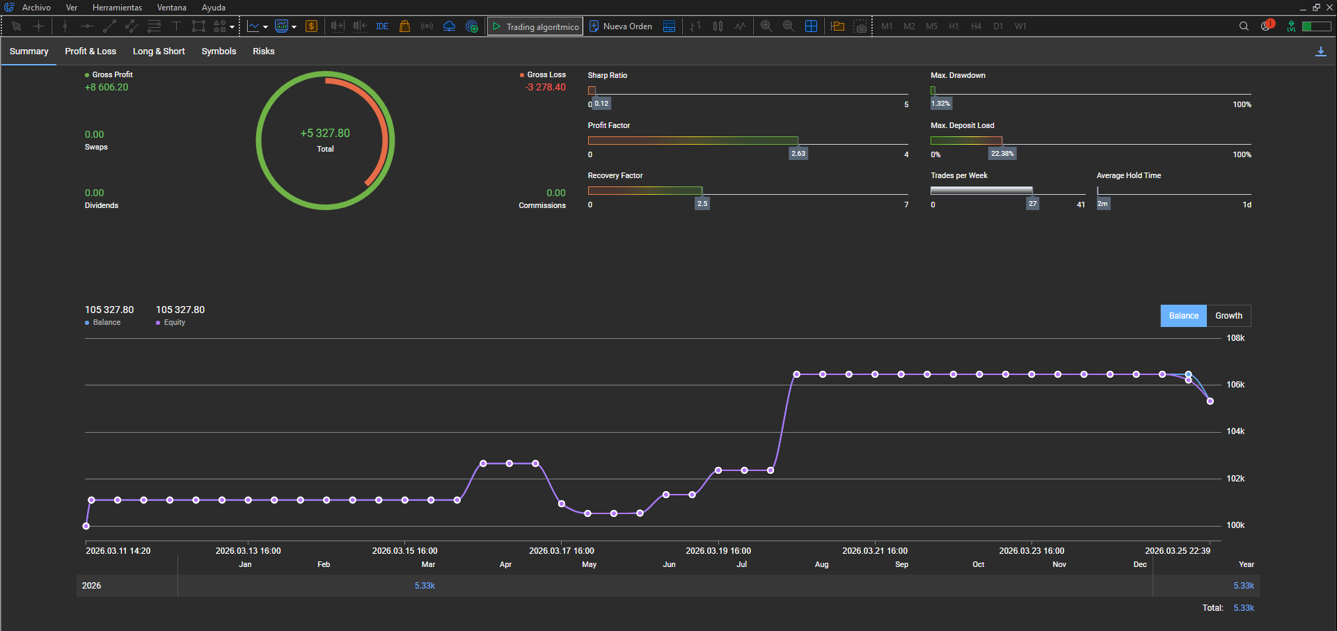
Summary
Resumen
Vista global: beneficio neto, balance y ratios del periodo seleccionado en MT5.
Feature de protección
Cierre en milisegundos. Bloqueo hasta la siguiente rotación (diaria o semanal).
Cierre inmediato en MT5: intento de operar en bloqueo, ejecución automática y trazabilidad verificable.
Un gráfico para tevsys. Toda tu cuenta, protegida.
Los avisos de protección aparecen en todos tus gráficos abiertos.
Caso real en apertura de Wall Street: límite definido, desviación documentada y protocolo HyperClose en 3 niveles.
Vídeo editado: mostramos los momentos que importan del flujo (acercamiento al límite, cierre, bloqueo, HyperClose). Puede verse un salto en el reloj del terminal entre planos: la grabación original era más larga. Lo que permite contrastar el comportamiento con rigor es el informe MT5 y el historial/HTML en el acordeón de abajo.
Ver más casos de cierre — lista con enlaces y títulos.
Informe oficial MT5 (misma cuenta que el vídeo). Periodo del informe que incluye la sesión grabada y, si aplica, operaciones posteriores. Haz clic para ampliar.
Summary
Resumen
Vista global: beneficio neto, balance y ratios del periodo seleccionado en MT5.
Profit & Loss
Beneficios y pérdidas
Desglose de bruto/neto y distribución temporal en el periodo.
Long & Short
Largos y cortos
Distribución de operaciones y volumen por dirección en el periodo.
Symbols
Símbolos
Activo principal (Ger40) y resultado atribuido por símbolo.
Risks
Riesgos
Drawdown, mejores/peores operaciones y métricas de riesgo del periodo.
Historial
Caja de herramientas — Historial
Listado del día: cierre de la operación del vídeo y cierres posteriores si probaste en bloqueo (p. ej. total del día -1.146,40 € frente a -1.066,05 € solo en el HTML exportado antes).
Abrir historial HTML de esta demo
¿Primera vez con las pestañas del informe? Ejemplo en otra cuenta (demo 100k).
MT5 vs HTML: el HTML es una exportación en el momento del cierre concreto de la operación del vídeo. Los informes MT5 y el historial con un rango que cubre lo posterior incluyen también las operaciones que muestran cómo cierra HyperClose cuando se intenta operar en bloqueo.
Ejecución en milisegundos
Si intentas operar estando bloqueado, el sistema cierra la operación de forma automática e inmediata.
Cómo validarlo: Intenta abrir operación en estado bloqueado y verifica cierre inmediato.
Tres niveles de aviso por reiteración
El sistema escala mensajes educativos y de responsabilidad según la repetición del intento.
Los 3 niveles — mismo metraje que la demo principal (2:23).
Cuando cambia el día, tevsys toma el control.
De día ON a día OFF: el sistema rota automáticamente, cambia el estado y activa protección con candado verde.
Configuras una vez. Si toca día OFF, la protección entra desde el primer tick operativo.
Cómo validarlo: Configura un día como OFF, bloquea límites e intenta operar ese día. Comprueba cierre inmediato y los modales progresivos.
Ver rotación automática día OFF
Configuración + panel protegido + los 3 modales al intentar operar. Haz clic en cada captura para verla en tamaño completo.
Configuración
No se puede activar protección
Día configurado como OFF. Si intentas bloquear límites, el sistema lo impide. Para operar ese día, primero tienes que quitar el día OFF en inputs (F7), luego configurar límites y bloquear. Sin ese paso, no hay protección activa.
🔓 Candado gris (esquina inf. izq. del gráfico) = sin protección. Configura y bloquea.

Panel protegido
Día OFF con límites bloqueados
Día configurado como OFF y límites previamente bloqueados. Los candados en SEMANA indican protección activa; el botón muestra "DÍA OFF · Protegido". Flotante hoy 0,00% porque no se ha operado. Si intentas abrir un trade, el sistema cierra de inmediato y muestra los modales.
🔒 Candado verde (esquina inf. izq. del gráfico) = protección activa.

Nivel 1
Educativo
Primer intento de operar en día OFF con límites bloqueados. El sistema cierra el trade de inmediato y muestra un recordatorio: este día está configurado como OFF, tevsys protege tu decisión y cierra automáticamente. Opciones: esperar a mañana o reconfigurar días ON/OFF en fin de semana.

Nivel 2
Advertencia
Segundo intento de operar en día OFF. Tono más serio: comisiones y spreads quedan a tu cargo. El sistema no se hace responsable de pérdidas por intentos repetidos. El cierre sigue siendo inmediato en cada intento.

Nivel 3
Cláusula final
Tercer intento en día OFF. Cláusula de exención de responsabilidad: tevsys no se responsabiliza de comisiones, spreads ni pérdidas por intentos repetidos. Último aviso del día. A partir del cuarto intento, solo se registra en logs, sin más popups.

Te mostramos el protocolo completo en tu contexto y te enseñamos las pruebas para comprobarlo.
Probar HyperClose en demo